QQ登录

只需一步,快速开始

登录 | 注册 | 找回密码

三维网

 找回密码
 注册

QQ登录

只需一步,快速开始

展开

通知     

全站
8天前
查看: 1855|回复: 2
收起左侧

[分享] 松下CO2焊接培训教材

[复制链接]
发表于 2007-6-28 21:15:10 | 显示全部楼层 |阅读模式 来自: 中国上海

马上注册,结识高手,享用更多资源,轻松玩转三维网社区。

您需要 登录 才可以下载或查看,没有帐号?注册

x
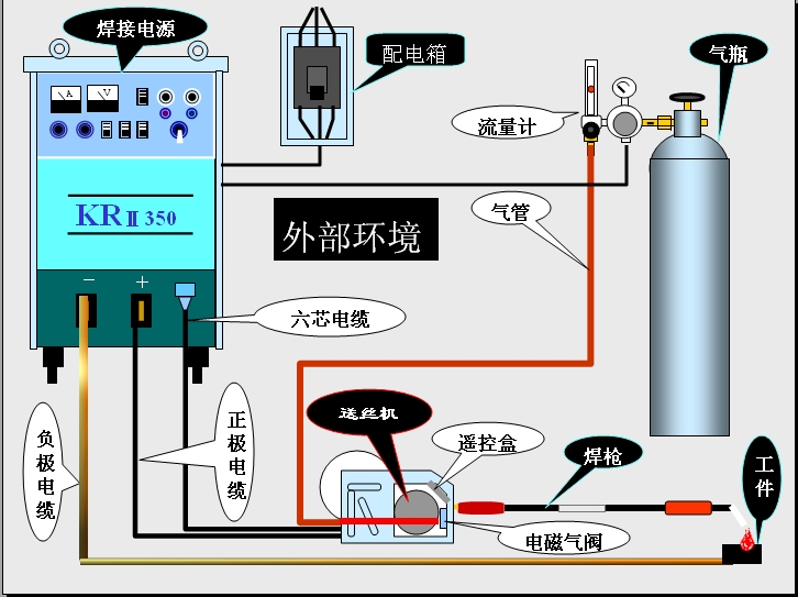
松下CO2焊接培训教材
& N  ?7 m( _$ B5 q- N- r" c
( W4 \0 x3 ?% S7 I5 ?" S 1.jpg

松下CO2焊接培训教材.rar

441.27 KB, 下载次数: 42

发表于 2007-6-30 14:16:11 | 显示全部楼层 来自: 中国福建泉州
我也下载看看!谢谢搂住!
发表于 2007-7-1 22:13:08 | 显示全部楼层 来自: 中国
本人已经鉴定过了,确实可以下载!不过都是泛泛之谈!
发表回复
您需要登录后才可以回帖 登录 | 注册

本版积分规则


Licensed Copyright © 2016-2020 http://www.3dportal.cn/ All Rights Reserved 京 ICP备13008828号

小黑屋|手机版|Archiver|三维网 ( 京ICP备2023026364号-1 )

快速回复 返回顶部 返回列表