QQ登录

只需一步,快速开始

登录 | 注册 | 找回密码

三维网

 找回密码
 注册

QQ登录

只需一步,快速开始

展开

通知     

查看: 68985|回复: 37
收起左侧

[求助] REXROTH A10VSO45DR/31R-PPA12NOO变量柱塞泵调节方法及工作原理图或仿真图

[复制链接]
发表于 2008-8-5 11:17:46 | 显示全部楼层 |阅读模式 来自: 中国安徽马鞍山

马上注册,结识高手,享用更多资源,轻松玩转三维网社区。

您需要 登录 才可以下载或查看,没有帐号?注册

x
厂里的动力油泵REXROTH A10VSO45DR/31R-PPA12NOO使用两年,现出现系统用油量增加油压下降,变量机构不能及时反应调节,延迟0.5小时候方可跟踪原压力,但与原设定压力相比,不高即低,怀疑变量调节机构问题。请高人介绍一下调压方法,同时最好能给个工作原理图。谢谢!
发表于 2008-8-6 10:15:39 | 显示全部楼层 来自: 中国北京
调节DR阀 右旋压力切断之增大
Snap1.jpg
发表于 2008-8-6 14:54:21 | 显示全部楼层 来自: 中国河北唐山
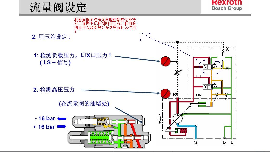
我传几张图
Adobe Acrobat Professional - [03 液压泵.jpg
Adobe Acrobat Professional - [031 液压泵.jpg
Adobe Acrobat Professional - [032 液压泵.jpg
Adobe Acrobat Professional - [03 3液压泵.jpg
Adobe Acro..._2008.08.06.14.49.28.jpg
 楼主| 发表于 2008-8-8 07:06:09 | 显示全部楼层 来自: 中国安徽马鞍山
多谢tudou198423分享,通过此图及介绍已基本满足本人需要。
发表于 2008-8-9 11:04:01 | 显示全部楼层 来自: 中国陕西商洛
资料非常好,可惜不能下载保存
发表于 2008-8-9 15:03:45 | 显示全部楼层 来自: 中国安徽合肥
还是没有吧问题解释清楚
发表于 2008-8-9 22:20:25 | 显示全部楼层 来自: 中国湖南湘潭
已经另存图片,谢谢LZ
 楼主| 发表于 2008-8-20 10:10:28 | 显示全部楼层 来自: 中国安徽马鞍山
近期通过对本动力油系统的观察,发现油温的变化对调节的灵敏度有影响,油温较低时,泵的出口压力反而较稳定,没有以往的突降、突升;对于A10VSO此类泵,油温在3~5℃变化会影响油压的自动调节吗?请各位版主及大侠赐教!!!" G( k5 F2 Z6 w( r' r0 Z

( E0 Y+ f8 }$ s; j3 S[ 本帖最后由 jiangqianwei 于 2008-8-20 10:12 编辑 ]
发表于 2008-8-20 10:54:11 | 显示全部楼层 来自: 中国江苏无锡
3楼的还不如那资料全传上呢!
发表于 2008-8-20 10:56:08 | 显示全部楼层 来自: 中国江苏无锡
变量机构没什么问题!流量跟不上导致的!
发表于 2008-8-20 11:05:27 | 显示全部楼层 来自: 中国河北唐山
原帖由 wuwanfu 于 2008-8-20 10:54 发表 http://www.3dportal.cn/discuz/images/common/back.gif
- Z# T7 W2 K5 c: B2 W. }8 x) c. p8 I3楼的还不如那资料全传上呢!
' f: K/ A% C1 O) g) A# N) i' C
这个是力士乐培训里面的,本论坛已有。您看下我发的另外一个有关力士乐培训资料连接综合 的帖子。
 楼主| 发表于 2008-9-16 09:21:52 | 显示全部楼层 来自: 中国安徽马鞍山
原帖由 jiangqianwei 于 2008-8-20 10:10 发表 http://www.3dportal.cn/discuz/images/common/back.gif5 ~' f0 ?3 \: X7 ?
近期通过对本动力油系统的观察,发现油温的变化对调节的灵敏度有影响,油温较低时,泵的出口压力反而较稳定,没有以往的突降、突升;对于A10VSO此类泵,油温在3~5℃变化会影响油压的自动调节吗?请各位版主及大侠赐 ...

% c$ a3 n! W+ ]通过观察,由于气温的下降油厢温度在50~53℃,油泵连续运行近30个小时,压力无突升突降,且变化范围稳定,请各位帮忙分析一下原因,用此泵近20年,从来没遇到过这种情况,可能原来的油站有冷却系统,油温较稳定
发表于 2009-8-24 18:27:09 | 显示全部楼层 来自: 中国山东济宁
与泵的调节机构没有关系,可能与泵要身的磨损及间隙有关.
发表于 2009-8-28 13:28:15 | 显示全部楼层 来自: 中国江苏南通

回复 8# jiangqianwei 的帖子

近期通过对本动力油系统的观察,发现油温的变化对调节的灵敏度有影响,油温较低时,泵的出口压力反而较稳定,没有以往的突降、突升;对于A10VSO此类泵,油温在3~5℃变化会影响油压的自动调节吗?请各位版主及大侠赐教!!!
* t' E$ e/ s6 e2 e% e+ }
. }7 t: Q& @; G) X* Z油温高低主要影响油液的粘度,油液粘度下降会引起系统漏损增加,不光对油泵有影响,对阀也有影响。
发表于 2009-10-12 18:50:45 | 显示全部楼层 来自: 中国江苏苏州
元件磨损严重,内泄变大了,可考虑更换高粘度液压油
发表于 2009-10-12 19:14:12 | 显示全部楼层 来自: 中国上海
刚接触液压泵,多多指教。
Adobe Acrobat Professional - [03 3液压泵.jpg
发表于 2009-10-16 12:07:20 | 显示全部楼层 来自: 中国浙江杭州

回复 12# jiangqianwei 的帖子

目前的液压系统基本上都有冷却系统,无论是水冷还是风冷,现在力士乐在这方面做得的确非常出色,冷却系统根据温度传感器检测出来的温度进行冷却,一般液压执行元件中的液压油工作温度保持在40摄氏度左右,偏差在3摄氏度范围内即可。应该没有什么问题的。
发表于 2009-11-5 14:27:38 | 显示全部楼层 来自: 中国四川自贡
真的好想下载一附件
发表于 2009-11-26 22:11:16 | 显示全部楼层 来自: 中国宁夏银川
恒压阀出了问题,厂家有单卖的
发表于 2009-12-8 10:32:48 | 显示全部楼层 来自: 中国四川成都
高人高见,非常感谢,学东西了
发表于 2009-12-19 16:54:55 | 显示全部楼层 来自: 中国山东青岛
看到这帖子犹如沙漠中看到绿洲,,发自肺腑啊~~
发表于 2009-12-20 00:14:59 | 显示全部楼层 来自: 中国河北沧州
请问3楼能否将上传的资料整体上传,如果论坛中有,是否能给出链接,谢谢!
发表于 2009-12-20 08:39:23 | 显示全部楼层 来自: 中国内蒙古
学到不少
发表于 2009-12-22 16:05:11 | 显示全部楼层 来自: 中国山东青岛
谢谢斑竹,谢谢2楼的无私贡献~~
发表于 2010-2-10 16:25:04 | 显示全部楼层 来自: 中国河北唐山
请问3楼能否将上传的资料整体上传,如果论坛中有,是否能给出链接,谢谢!
8 m4 e# y6 Q/ v' Z( k1 q4 `9 cdavid20078 发表于 2009-12-20 00:14 http://www.3dportal.cn/discuz/images/common/back.gif
. i! _+ g% I* o5 m/ w* R  W& g
力士乐培训里面的资料,因下载后自己编辑了,找不到原帖位置。抱歉!
发表回复
您需要登录后才可以回帖 登录 | 注册

本版积分规则


Licensed Copyright © 2016-2020 http://www.3dportal.cn/ All Rights Reserved 京 ICP备13008828号

小黑屋|手机版|Archiver|三维网 ( 京ICP备2023026364号-1 )

快速回复 返回顶部 返回列表