QQ登录

只需一步,快速开始

登录 | 注册 | 找回密码

三维网

 找回密码
 注册

QQ登录

只需一步,快速开始

展开

通知     

查看: 3381|回复: 15
收起左侧

[求助] A4VSO油泵压力的调节方法

[复制链接]
发表于 2009-12-22 22:32:31 | 显示全部楼层 |阅读模式 来自: 中国江苏徐州

马上注册,结识高手,享用更多资源,轻松玩转三维网社区。

您需要 登录 才可以下载或查看,没有帐号?注册

x
调压筏上面有2个调节螺钉,1 l1 |& U( u! ?1 T9 S0 W+ A
一个是恒定点压力
* d! g5 B) z3 M. _9 ^5 i另外一个是调节什么的,---是不是压差, r' H' X- o& q$ l# y( Z
求助老师
发表于 2009-12-23 09:44:26 | 显示全部楼层 来自: 中国北京
此泵为A4VSO系列DR泵的压力调节方法
Snap1.jpg
发表于 2009-12-23 09:45:43 | 显示全部楼层 来自: 中国北京
补充一下 顺时针调为压力增加 逆时针反之 一圈大概2MPa
 楼主| 发表于 2009-12-23 20:15:38 | 显示全部楼层 来自: 中国江苏徐州
谢谢
9 m, F' Q/ u6 ?8 K' U/ w9 u4 a可是我们公司的调压阀有2个调节螺钉  n; q6 C6 D. R6 M4 R. v2 v! I( t
一个如图1 F8 E3 g: P: Z! i& ~
另一个在调压阀上部,也就是如图调节螺钉的对面' h7 M3 i) K3 D( j2 r
调节它好象可以改变低压启动?。。。。。3 d5 W( b1 F8 p9 `9 C
求教!
发表于 2009-12-23 22:24:43 | 显示全部楼层 来自: 中国山西晋中
楼主的泵可能是DFR的,那就调下面那个螺钉,上面那个是调压差的,出厂前厂家已调好了。
发表于 2009-12-24 11:31:02 | 显示全部楼层 来自: 中国北京
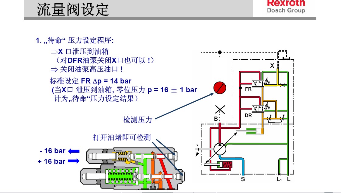
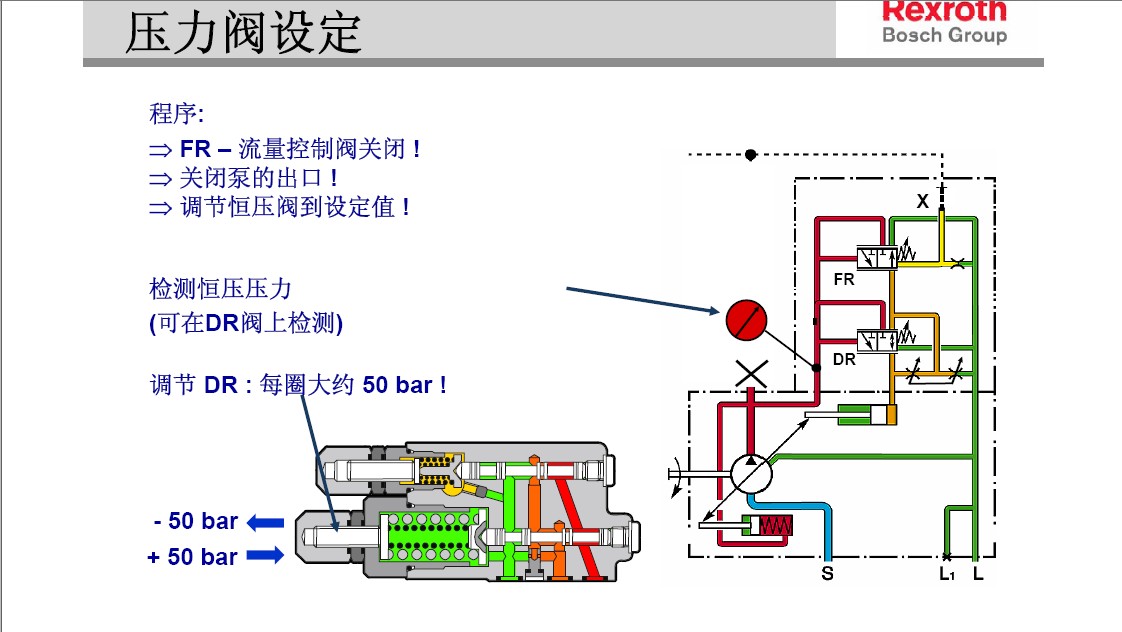
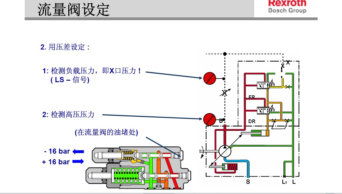
这回来个官方版本的 呵呵
1.jpg
2.jpg
3.jpg
4.jpg
5.jpg
6.jpg
发表于 2009-12-24 11:55:56 | 显示全部楼层 来自: 中国北京
你不会问力士乐的人吗 ?8 ]* _# j2 O: l) _# F
你买人家的东西你就要问人家,要不出了问题你自己解决了。
发表于 2009-12-24 13:24:04 | 显示全部楼层 来自: 中国广东深圳
请把你的泵的图片贴出来,也好供大家参考。不久前我解体了一个A4VSO-DR泵的调压阀,认真研究了一番。A4VSO的调压阀上前端有一个调节螺杆,螺杆上有锁紧螺母,用来调节泵出口压力。后端有一个堵头,堵头上有一螺杆,用来限制调压阀内阀芯的位移量,一般不进行调节,厂家设定。
Snap1.jpg
 楼主| 发表于 2009-12-24 20:22:29 | 显示全部楼层 来自: 中国江苏徐州
多谢各位!
; G4 z( i( ~* n( m进入论坛,才知深浅) T3 q/ T5 ~  i" n& w: O& q" M" A; a9 f. ]
汗!
发表于 2010-3-16 04:08:28 | 显示全部楼层 来自: 尼日利亚
谢谢zuozuo520图文并茂地结讲解,学习了!
发表于 2010-3-17 14:53:53 | 显示全部楼层 来自: 中国广东深圳
8# anjin1982
3 a0 \3 ]  K( v. e/ v/ j- B另外一个螺杆用于调节变量活塞的动作时间,一般不自己设定,厂家设定。
发表于 2010-3-18 09:47:19 | 显示全部楼层 来自: 中国辽宁本溪
谢谢楼主分享,确实不错,值得学习!
发表于 2011-5-31 14:15:08 | 显示全部楼层 来自: 中国浙江宁波
刚入行 你们说的阻尼孔是什么意思 有什么作用啊
发表于 2011-5-31 21:55:22 | 显示全部楼层 来自: 中国江苏南京
另一个是调节负载压力
发表于 2011-8-12 18:39:24 | 显示全部楼层 来自: 中国湖南长沙
学习了,但我想学习A4VSO  DRG 的怎么调。
头像被屏蔽
发表于 2011-9-4 12:38:48 | 显示全部楼层 来自: 中国上海
提示: 作者被禁止或删除 内容自动屏蔽
发表回复
您需要登录后才可以回帖 登录 | 注册

本版积分规则


Licensed Copyright © 2016-2020 http://www.3dportal.cn/ All Rights Reserved 京 ICP备13008828号

小黑屋|手机版|Archiver|三维网 ( 京ICP备2023026364号-1 )

快速回复 返回顶部 返回列表