QQ登录

只需一步,快速开始

登录 | 注册 | 找回密码

三维网

 找回密码
 注册

QQ登录

只需一步,快速开始

展开

通知     

全站
10天前
查看: 2386|回复: 10
收起左侧

[讨论] 油缸缓冲答疑

[复制链接]
发表于 2009-12-28 09:53:20 | 显示全部楼层 |阅读模式 来自: 中国上海

马上注册,结识高手,享用更多资源,轻松玩转三维网社区。

您需要 登录 才可以下载或查看,没有帐号?注册

x
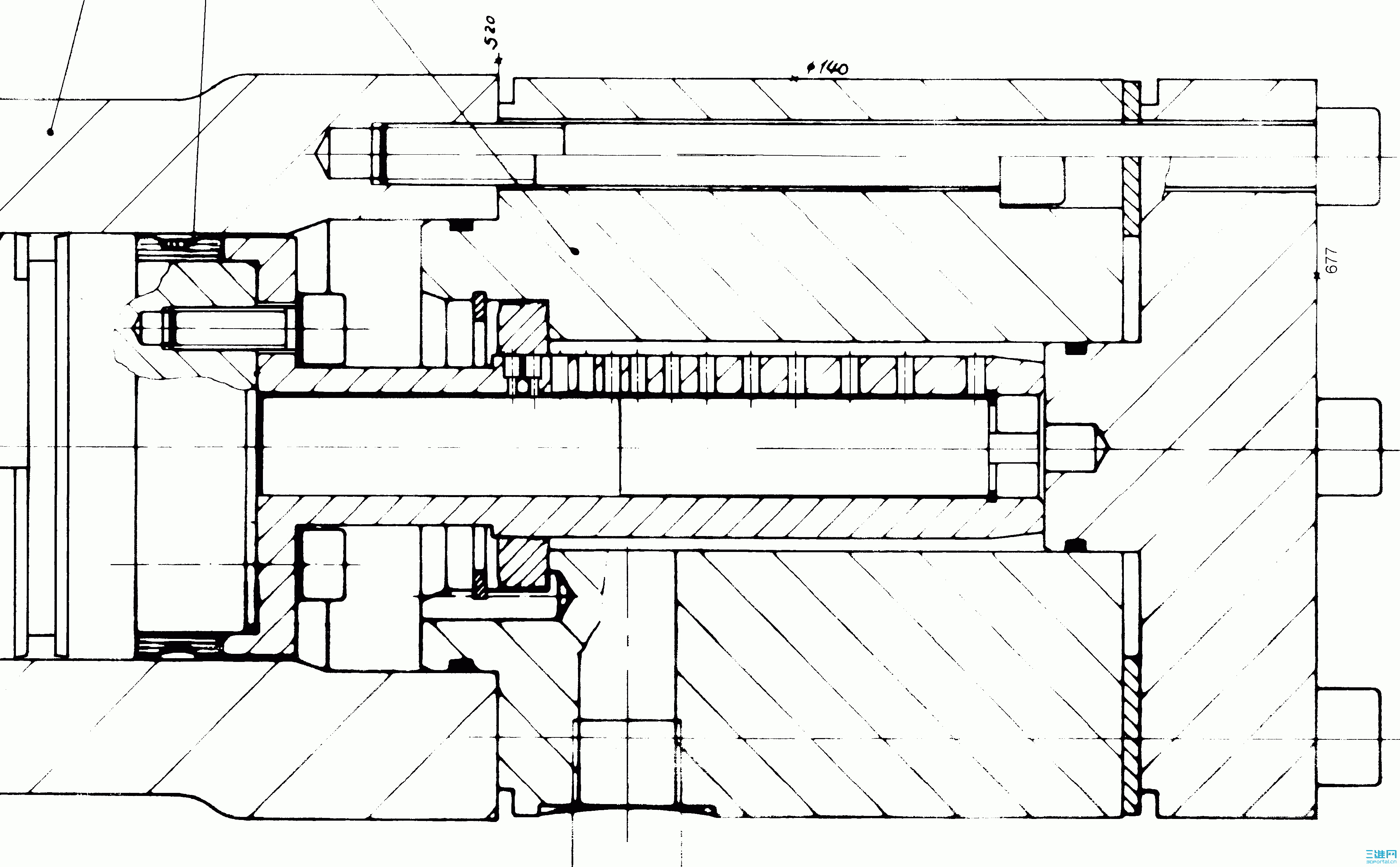
大家看到过这种结构的油缸缓冲吗?一般油缸缓冲靠行程终端节流针阀,附图好像是靠径向小孔节流,而且卡簧右侧的垫片还是浮动的。有哪位高手能解释一下这种结构的缓冲原理吗?先谢了。
1 P, F5 y$ ?, i9 [- | 图.GIF

评分

参与人数 1三维币 +3 收起 理由
柠檬咖啡 + 3 好主题

查看全部评分

发表于 2009-12-28 20:09:06 | 显示全部楼层 来自: 中国广东深圳
当缓冲柱塞通过缓冲垫圈的时候,节流小孔依次通过垫圈,无杆腔的油与油口的流通面积逐渐减小,达到比较好的缓冲效果.
% G3 H0 ]) V& N5 [+ T% I, w, ~7 B- c1 E
[ 本帖最后由 weizaiqi 于 2009-12-28 20:19 编辑 ]
00.jpg

评分

参与人数 1三维币 +3 收起 理由
柠檬咖啡 + 3 应助

查看全部评分

 楼主| 发表于 2009-12-29 19:26:19 | 显示全部楼层 来自: 中国上海
明白了,多谢指点。
发表于 2010-1-9 08:42:13 | 显示全部楼层 来自: 中国江苏南通
油缸缓冲就相当油缸里面有个节流阀的意思,节流阀是指流通面积变小,压力变大,所以能起到缓冲作用,呵呵
发表于 2010-1-9 22:53:01 | 显示全部楼层 来自: 中国广东深圳
我公司的油缸也是这种结构``` 我以前都想不明白有什么用``今天学习了
头像被屏蔽
发表于 2012-3-19 14:24:58 | 显示全部楼层 来自: 中国四川德阳
提示: 作者被禁止或删除 内容自动屏蔽
发表于 2012-3-19 21:06:05 | 显示全部楼层 来自: 中国浙江湖州
1.粗心的看,楼主的照片和二楼的图差不多。其实,两种结构是有点出入的;
3 L. R; J4 ^7 `: G6 e2.楼主的图,可能用五百字也表达不完全。它主要是靠最(最)中间的小柱塞腔的油通过急剧减近的孔道向大腔排油来实现“恒”加速度缓冲的。注意有调整片,小柱塞,密封圈,轴向沟槽,进油口与大腔间直接相通等细节。& M8 P3 o2 D) Z' A0 a6 n8 ?, z
3.二楼的图在缓冲区,大腔与进油口是不直接相通的,要通过小孔来完成大腔的进排油,而且小孔是等距排列,所以有点阶梯式缓冲加速度。启动(前进)时亦然。楼主的启动特性不受缓冲结构影响。

评分

参与人数 1三维币 +3 收起 理由
9619 + 3 技术讨论

查看全部评分

发表于 2012-3-20 12:37:28 | 显示全部楼层 来自: 中国江苏常州
开眼了,还是不太理解楼上的解释,不知道有没有详细的资料看看,同问,是不是缓冲密封圈用的是什么型号?
发表于 2012-3-29 14:59:51 | 显示全部楼层 来自: 中国浙江杭州
7# zjp741208107
# O: @7 y# K. d7 m8 ?; l
: ?# V) R8 A' Q3 |2 f, _* D. h3 V观察的真仔细!3 C/ ]4 s( T- L& r
确实有区别,楼主的图中在缓冲机构中间有个小柱塞,请问这个小柱塞是和缸体固定在一起的吗?
发表于 2012-3-30 11:13:35 | 显示全部楼层 来自: 中国江苏无锡
还是有点不太明白,请高手们再说仔细点。
发表于 2012-3-30 14:58:07 | 显示全部楼层 来自: 中国福建厦门
靠,你们都是牛人啊,
发表回复
您需要登录后才可以回帖 登录 | 注册

本版积分规则


Licensed Copyright © 2016-2020 http://www.3dportal.cn/ All Rights Reserved 京 ICP备13008828号

小黑屋|手机版|Archiver|三维网 ( 京ICP备2023026364号-1 )

快速回复 返回顶部 返回列表