QQ登录

只需一步,快速开始

登录 | 注册 | 找回密码

三维网

 找回密码
 注册

QQ登录

只需一步,快速开始

展开

通知     

全站
4天前
查看: 2265|回复: 13
收起左侧

[已答复] 零件图偏差的问题

[复制链接]
发表于 2010-2-26 15:20:30 | 显示全部楼层 |阅读模式 来自: 中国山东济宁

马上注册,结识高手,享用更多资源,轻松玩转三维网社区。

您需要 登录 才可以下载或查看,没有帐号?注册

x
例如画一个圆盘,在标注直径时,有的时候上面标有偏差,现在不知道这个偏差是怎么算出来的,按理说应该按公差等级来算,可是看图时,上面都没有写公差等级啊?假如我画一个零件图,上面应标有偏差。请问具体步骤是什么?谢谢?
发表于 2010-2-26 15:24:29 | 显示全部楼层 来自: 中国上海
根据你设计时两个零件的配合需要以及经济合理的加工方式,定出来的公差等级。
发表于 2010-2-26 15:28:35 | 显示全部楼层 来自: 中国江苏苏州
根据实际需要,再公差计算出来的,当然也可以查表
发表于 2010-2-26 15:33:03 | 显示全部楼层 来自: 中国广东广州
零件上公差代号和精度等级的选用是有规律的,这也不是几句话就能说清楚的事。找本《公差与配合》或《机械设计手册》学习吧。: o$ `5 i7 C/ t
参考图片上划圈的为优选公差,确定代号后,再在公差表中查找具体的偏差值。(一般标偏差代号/或标偏差数据,也有两者都标的)。
1.png
2.png

评分

参与人数 1三维币 +2 收起 理由
asdolmlm + 2 技术讨论

查看全部评分

头像被屏蔽
发表于 2010-2-26 16:47:41 | 显示全部楼层 来自: 中国辽宁丹东
提示: 作者被禁止或删除 内容自动屏蔽
发表于 2010-2-28 13:16:08 | 显示全部楼层 来自: 中国辽宁大连
如果是国内图纸,没有标注偏差的,应按照自由公差,标有公差的,是具有特殊要求的功能性尺寸;
8 M) v) |  ]/ a' R% {" x: y6 G一张复杂的图纸,如果所有的尺寸都标注偏差,阅读起来会非常麻烦也没有必要;
发表于 2010-2-28 13:35:28 | 显示全部楼层 来自: 中国广东佛山
标有偏差,不标公差等级,可能是根据技术要求及加工条件选择适合本厂的合理偏差,这种偏差可能是公差等级中偏差偏上或偏下的值。
发表于 2010-2-28 15:44:29 | 显示全部楼层 来自: 中国辽宁沈阳
这方面的工艺经验不足或是比较正规一些的还是根据手册上的相关数据标注比较稳妥。2 D  c  D4 A; d& G, ]
不过,对于不是特别重要的工件,又是单件生产的话,有经验者往往就不用看手册查表,直接根据工艺经验给了。
发表于 2010-3-1 11:27:43 | 显示全部楼层 来自: 中国重庆
说不难也不难,如果只掌握基本皮毛。$ M& s9 U& p: ~* j, O$ i

/ H: t, Z9 }) Y说难也难,机械设计水平的标志
发表于 2010-3-1 12:19:32 | 显示全部楼层 来自: 中国江苏南京
在满足工矿要求下,尽可能降低要求
发表于 2010-3-1 13:25:13 | 显示全部楼层 来自: 中国江苏常州
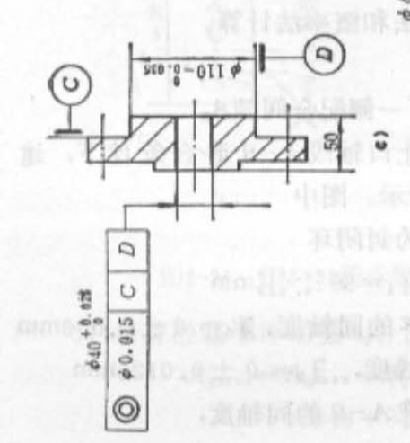
在图一中,φ1,φ2,φ3之间有同轴度要求; V9 y& ^9 T! x' l4 G9 x
可以执行独立原则,也就是尺寸公差和形位公差相互独立
0 P& g7 ]8 U0 S% B呢么有些直径尺寸就可以是自由公差2 P: m6 [# u: X8 U8 O# x% O
但是如果有配合要求,呢么最好是标注尺寸和形位两个公差。
盘1.jpg

评分

参与人数 1三维币 +3 收起 理由
华氏911 + 3 技术讨论

查看全部评分

发表于 2010-3-1 13:28:32 | 显示全部楼层 来自: 中国江苏常州
图2-1是个装配图
+ L. i, ^5 f, K0 ^2 x* p2-2表示了外面的筒的标注
3 O! y" O! A0 t+ c0 t3 l2-3表示一个盘的外圆和内孔全部由配合要求
3 n" {  v0 K7 p% T1 h呢么全部住尺寸和形位公差. @, \; W) Z: Y* l+ f+ w$ ~
2-4同理。
盘2-1.jpg
盘2-2.jpg
盘2-3.jpg
盘2-4.jpg
发表于 2010-3-1 18:50:00 | 显示全部楼层 来自: 中国辽宁沈阳
通常的作法是,根据该件的功能作用、工艺要求、成本和实际建工条件等多方面相关因素,结合掌握的工艺经验,进行综合考虑,选用能满足使用要求的最简单、方便和低成本的加工方法,确定适宜的公差配合及最低精度等级。然后,查设计手册或公差配合标准就可获得相关公差的具体极限偏差数值了。

评分

参与人数 1三维币 +2 收起 理由
asdolmlm + 2 技术讨论

查看全部评分

发表于 2010-3-2 08:41:01 | 显示全部楼层 来自: 中国黑龙江佳木斯
1.比较精密的公差配合前面帖子已经说的比较清楚了。2 v/ ?& r9 X& ~' G9 t/ s$ I
2.实际上零件图上不一定给配合等级及代号。因为加工者只要不超过图纸上公差数值即可。) e, B$ Q( l; w  L
3.另外有些设计者设计的零件本来可以不标公差,使用未注公差标准即可,但是又怕加工时粗糙所以随意写上一些公差,实际上是在控制工艺加工过程。

评分

参与人数 1三维币 +2 收起 理由
asdolmlm + 2 技术讨论

查看全部评分

发表回复
您需要登录后才可以回帖 登录 | 注册

本版积分规则

Licensed Copyright © 2016-2020 http://www.3dportal.cn/ All Rights Reserved 京 ICP备13008828号

小黑屋|手机版|Archiver|三维网 ( 京ICP备2023026364号-1 )

快速回复 返回顶部 返回列表